OurNetwork #122 (Part 2)
DeFi Derivatives Mega Issue.
Continued from Part 1.
④ Lyra
👥 Muir
📈 Lyra surpasses $500m volume ahead of Avalon launch
🔗 Community Discord | Job Board | Dashboard
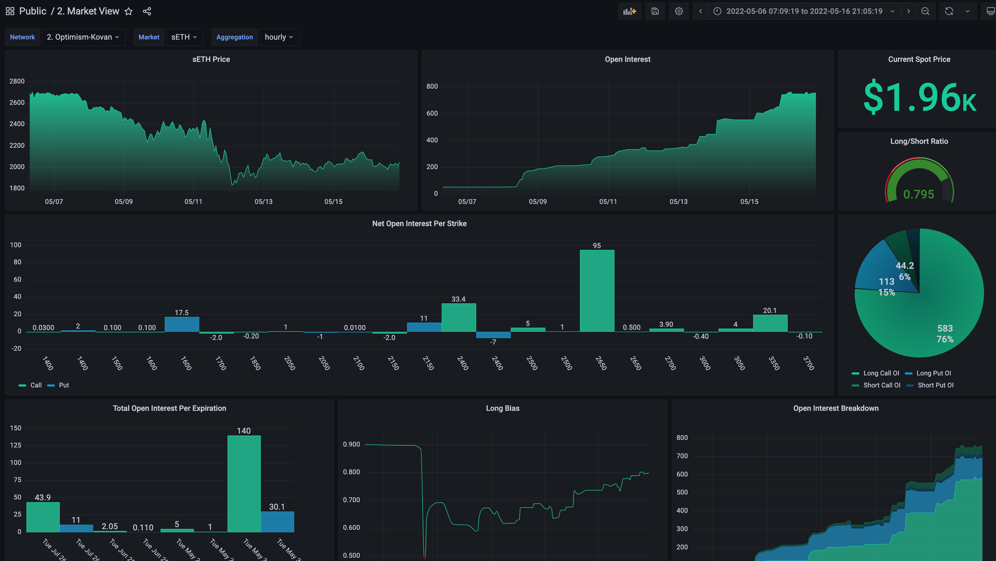
Lyra is an options AMM built on Optimism that offers deep liquidity across a wide range of strikes and expiries. The AMM uses a unique design that can offer any combination of strikes/expiries for an asset from a single liquidity pool, significantly improving capital efficiency. Lyra recently surpassed $500m in total notional volume on its highest volume week ever. The next major release, Avalon, is currently in soft launch, with its full launch planned for early June.
Lyra has over 4,500 unique users, and recently reached over 300 users in a single day. Lyra currently uses a round structure where new expiries are listed once a month, leading to activity spikes. Avalon introduces rolling expiries, so there will always be a range of expiries to trade.
The Avalon release will also include a new subgraph and Grafana analytics suite, which will replace the current Dune dashboards. A wide range of data will be available from historical option greeks to LP fees and performance. These new stats can be found on the new analytics page.
⑤ Opyn
👥 Wadé
📈 Squeeeeeeeeeeeeth Metrics 🐱
🔗 Community Chat | Job Board | Dashboard
Opyn is building DeFi-native derivatives and options infrastructure. In January Opyn launched Squeeth, the first-ever Power Perpetual. Squeeth functions similar to a perpetual swap, tracking the index of ETH² rather than ETH. It provides global options-like exposure (pure convexity, pure gamma) without the need for either strikes or expiries. Since launch, cumulative volume for Squeeth has surpassed $187m.
At time of writing, there is an all time high of $4.85m of Squeeth daily trading volume (May 11, 2022).
In 4 months since launch, there have been 7,910 unique Squeeth traders. May 7 saw an all time high of 289 unique Squeeth traders: 57 returning traders and 232 new traders.
⑥ Thales
👥 leifu
📈 Thales AMM has breached the $2m total volume
🔗 Community Discord | Dashboard
Thales Market is a trading platform built on Optimism and Polygon. Thales utilizes an AMM to host pools of collateral that pay out to holders of winning Positional Tokens. Users can interact with the AMM to buy and sell UP or DOWN Positional Tokens for popular crypto-assets without needing a counterparty. This mechanism shows high capital efficiency. Thales AMM on Optimism, seeded by $70k as initial capital, has just breached the $2m total volume from 708 completed and 148 ongoing markets.
Thanks to skew and pricing, the performance of AMM has been consistently successful even after the recent LUNA crash. Skew is an additional cost to incentivize the participants to counter-trade the trend. At the same time, the Black-Scholes model provides a sustainable price for each position.
What's the next possible market movement? First, you might peek at the portfolio of Thales AMM. Then, you could visit our dashboard to see the details and (even better) make positions on Thales Markets. Thales AMM is still in beta and will keep improving its risk management and capital efficiency.
⑦ Dopex
👥 Dopex Intern
📈 ETH market sentiment based on the Dopex data
🔗 Community Chat | Dashboard
Dopex.io is an options protocol on Arbitrum. The flagship product of Dopex is a Single Staking Options Vault. The vault allows option writers to post tokens as a collateral, farm and collect option premiums. At the same time, any on-chain user can interact with the vault and buy options (the vault provides live on-chain pricing). By observing the vault data, we can notice the liquidity is mostly placed in the OTM positions - which may imply the writers may expect a potential market rebound.
Buyers predominantly purchase $2,200 strikes (which are close to the spot) and the $2,600 strikes (to hedge potential tail risk in case of a drastic rebound). That said, call option purchases remain moderate, which implies that buyers remain cautions.
More bearish writers that provided liquidity for $2,000 and $2,200 strikes may expect a very significant return if the options expire worthless (i.e. the ETH price remains below $2,000 or $2,200 USD). The annualized return on such a trade (if successful) may be in the 70%-115% range.













